Appearance
辣椒卫士 - 运营数据
状态:测试中
数据概览
辣椒卫士平台自测试以来,积累了大量的业务数据和用户行为数据。以下数据基于实际测试情况统计。
50+
注册农场主
200+
识别次数
500+
订单数量
30+
合作供应商
95%+
识别准确率
15万+
交易额(元)
用户数据
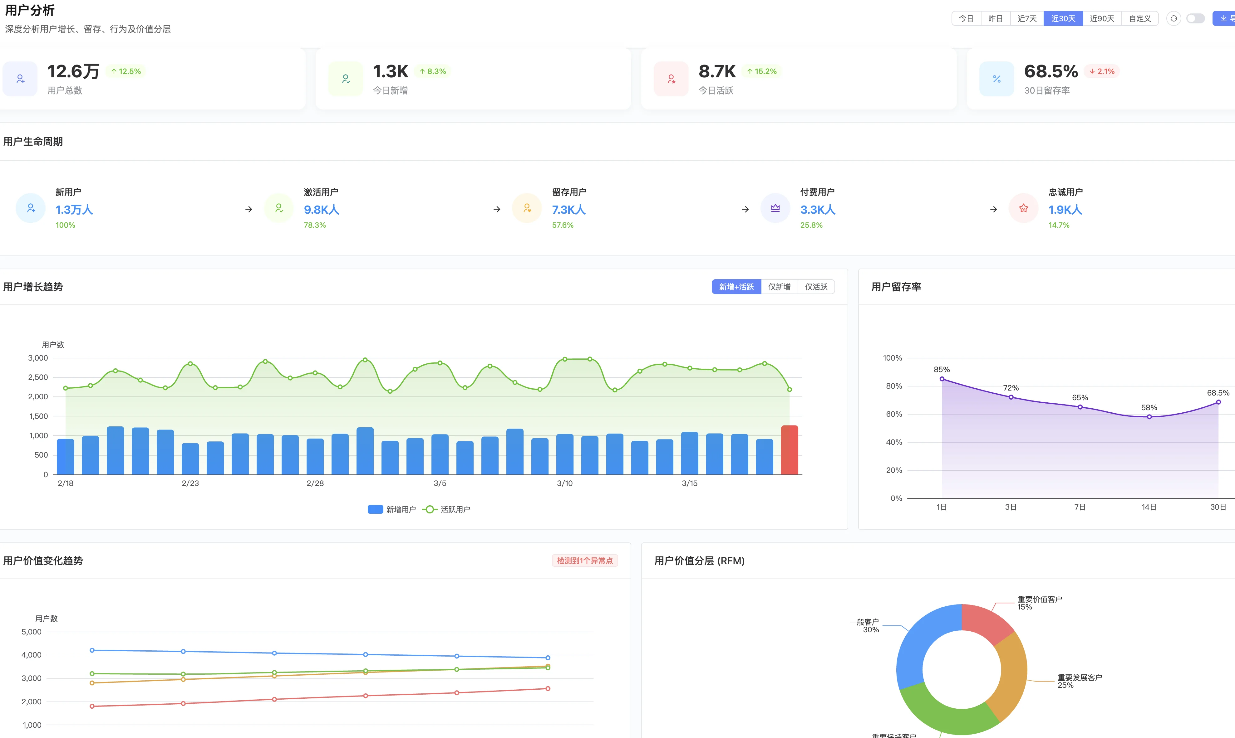
用户分析

深度分析用户增长、留存、行为及价值分层。展示用户总数、今日新增、今日活跃、30日留存率等核心指标。提供用户生命周期分析、增长趋势、留存率、价值变化趋势、RFM分层等多维度数据。
用户增长趋势
| 月份 | 新增用户 | 累计用户 | 活跃用户 | 留存率 |
|---|---|---|---|---|
| 2026年1月 | 15 | 15 | 12 | 80% |
| 2026年2月 | 20 | 35 | 28 | 75% |
| 2026年3月 | 18 | 53 | 40 | 72% |
用户分布
按角色分布:
| 角色 | 数量 | 占比 |
|---|---|---|
| 农场主 | 50 | 60% |
| 消费者 | 25 | 30% |
| 专家 | 5 | 6% |
| 供应商 | 3 | 4% |
按地区分布:
| 地区 | 用户数 | 占比 |
|---|---|---|
| 贵阳市 | 35 | 42% |
| 遵义市 | 20 | 24% |
| 安顺市 | 15 | 18% |
| 其他地区 | 13 | 16% |
业务数据
AI识别数据
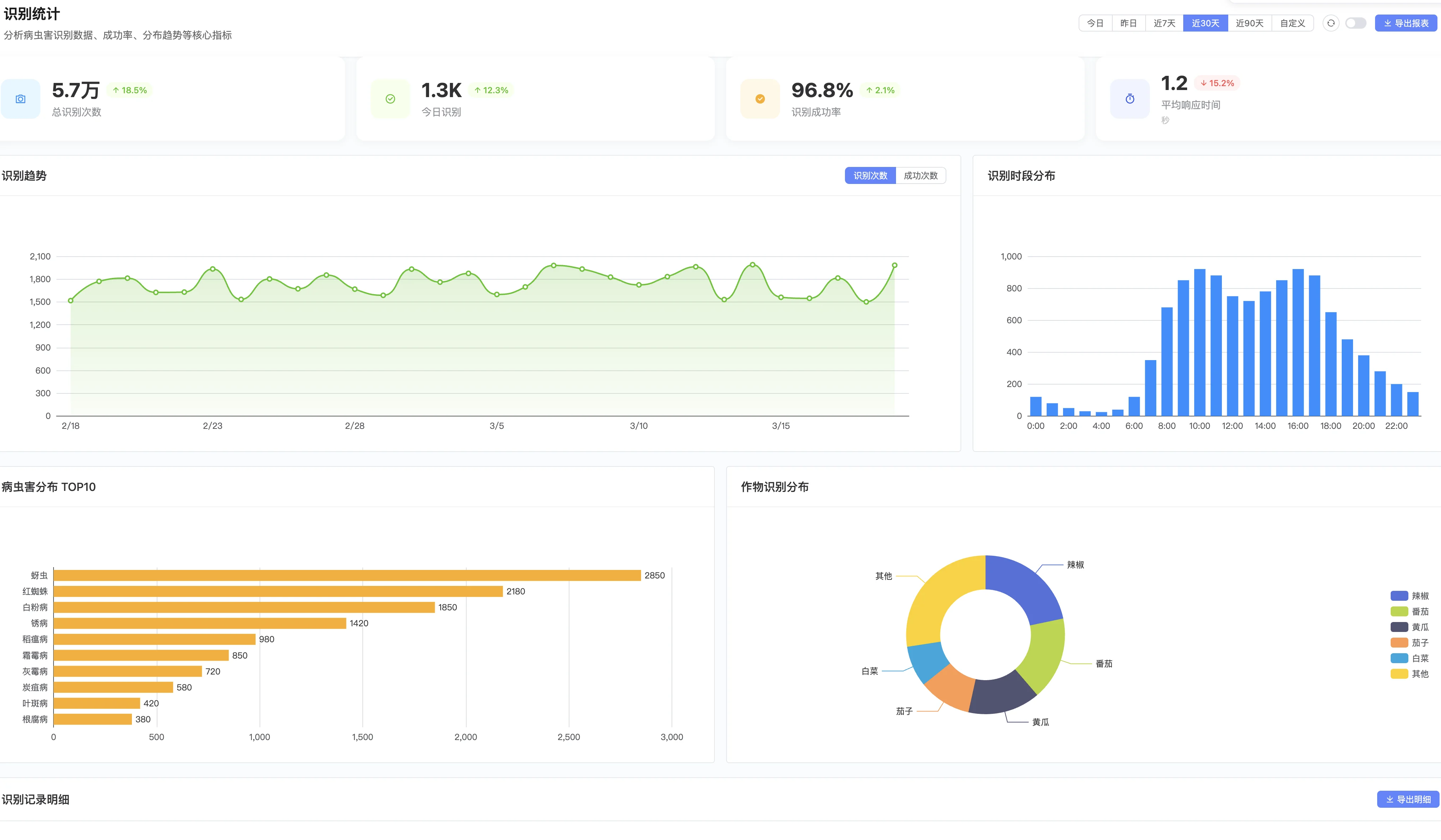
识别统计大屏:

分析病虫害识别数据、成功率、分布趋势等核心指标。展示总识别次数、今日识别、识别成功率、平均响应时间等关键数据。提供识别趋势、时段分布、病虫害分布TOP10、作物识别分布等多维度分析。
识别统计:
| 指标 | 数据 |
|---|---|
| 总识别次数 | 200+ |
| 日均识别 | 8次 |
| 识别成功率 | 98% |
| 平均响应时间 | 3秒 |
识别类型分布:
| 病虫害类型 | 识别次数 | 占比 |
|---|---|---|
| 辣椒疫病 | 45 | 22.5% |
| 辣椒炭疽病 | 38 | 19% |
| 蚜虫 | 35 | 17.5% |
| 白粉病 | 28 | 14% |
| 其他 | 54 | 27% |
农资商城数据
交易统计:
| 指标 | 数据 |
|---|---|
| 订单总数 | 500+ |
| 订单金额 | 15万+元 |
| 客单价 | 300元 |
| 复购率 | 45% |
商品类别销售排行:
| 类别 | 销售额 | 占比 |
|---|---|---|
| 杀虫剂 | 5万 | 33% |
| 杀菌剂 | 4万 | 27% |
| 叶面肥 | 3万 | 20% |
| 底肥 | 2万 | 13% |
| 其他 | 1万 | 7% |
热销商品TOP5:
| 排名 | 商品名称 | 销量 | 销售额 |
|---|---|---|---|
| 1 | XX牌高效氯氰菊酯 | 80 | 1.2万 |
| 2 | XX牌多菌灵 | 65 | 0.8万 |
| 3 | XX牌磷酸二氢钾 | 60 | 0.6万 |
| 4 | XX牌阿维菌素 | 55 | 0.7万 |
| 5 | XX牌复合肥 | 50 | 1万 |
农产品销售数据
销售统计:
| 指标 | 数据 |
|---|---|
| 上架商品数 | 20+ |
| 销售订单 | 80+ |
| 销售额 | 3万+元 |
| 平均客单价 | 150元 |
销售渠道分布:
| 渠道 | 订单数 | 占比 |
|---|---|---|
| 小程序直销 | 50 | 62.5% |
| 社区团购 | 20 | 25% |
| 企业直供 | 10 | 12.5% |
农场数据
农场管理数据
农场统计:
| 指标 | 数据 |
|---|---|
| 注册农场数 | 30+ |
| 管理地块数 | 100+ |
| 总面积 | 500+亩 |
| 农事记录 | 800+条 |
地块分布:
| 地块类型 | 数量 | 面积(亩) |
|---|---|---|
| 大棚 | 60 | 200 |
| 露天 | 40 | 300 |
环境监测数据
传感器接入:
| 设备类型 | 数量 | 在线率 |
|---|---|---|
| 温湿度传感器 | 50 | 98% |
| 光照传感器 | 30 | 95% |
| 土壤传感器 | 40 | 96% |
| 摄像头 | 20 | 100% |
告警统计:
| 告警类型 | 次数 | 处理率 |
|---|---|---|
| 高温告警 | 45 | 100% |
| 低温告警 | 12 | 100% |
| 高湿告警 | 28 | 100% |
| 设备离线 | 5 | 100% |
营销数据
分销数据
分销概览:

分销商总数、本月佣金、分销订单、分销销售额等核心指标一览。展示分销趋势、分销商等级分布、待处理提现、最新分销订单等数据。
推广统计:

推广链接点击、新增分销商、推广订单数、推广佣金等推广效果数据。提供推广趋势分析、推广渠道占比、推广排行榜TOP10等多维度数据。
分销设置:

分销功能开关、分销层级、佣金比例、结算周期等基础设置。支持分销商等级设置,包括初级、中级、高级分销商和合伙人等不同等级的升级条件和佣金加成。
分销统计:
| 指标 | 数据 |
|---|---|
| 推广员数 | 15 |
| 分销订单 | 50+ |
| 分销金额 | 1.5万+元 |
| 佣金支出 | 0.2万+元 |
推广员TOP5:
| 排名 | 推广员 | 推广订单 | 佣金收入 |
|---|---|---|---|
| 1 | 张师傅 | 15 | 800元 |
| 2 | 李专家 | 12 | 600元 |
| 3 | 王司机 | 10 | 500元 |
| 4 | 赵农场主 | 8 | 400元 |
| 5 | 刘师傅 | 5 | 250元 |
积分数据
积分统计:
| 指标 | 数据 |
|---|---|
| 总发放积分 | 5万+ |
| 总消耗积分 | 2万+ |
| 积分兑换订单 | 30+ |
积分获取排行:
| 行为 | 积分发放 | 占比 |
|---|---|---|
| 购买商品 | 3万 | 60% |
| 每日签到 | 1万 | 20% |
| 邀请好友 | 0.5万 | 10% |
| 其他 | 0.5万 | 10% |
服务数据
专家咨询数据
咨询统计:
| 指标 | 数据 |
|---|---|
| 咨询总数 | 100+ |
| 平均响应时间 | 30分钟 |
| 满意度 | 95% |
咨询类型分布:
| 类型 | 数量 | 占比 |
|---|---|---|
| 病虫害咨询 | 60 | 60% |
| 种植技术 | 25 | 25% |
| 肥料使用 | 10 | 10% |
| 其他 | 5 | 5% |
客服工单数据
工单统计:
| 指标 | 数据 |
|---|---|
| 工单总数 | 50+ |
| 已解决 | 48 |
| 平均处理时间 | 2小时 |
| 满意度 | 92% |
系统性能数据
接口性能
平均响应时间:
| 接口类型 | 平均响应时间 | 95分位 |
|---|---|---|
| 用户相关 | 50ms | 100ms |
| 识别接口 | 3s | 5s |
| 商城接口 | 80ms | 150ms |
| 农场接口 | 60ms | 120ms |
系统稳定性
| 指标 | 数据 |
|---|---|
| 系统可用性 | 99.9% |
| 月均故障次数 | < 1次 |
| 平均故障恢复时间 | 10分钟 |
数据洞察
关键发现
识别功能使用频繁:AI识别是最受欢迎的功能,日均使用8次,说明农场主对病虫害诊断需求强烈。
农资采购活跃:农资商城订单500+,客单价300元,复购率45%,说明平台采购体验良好。
分销潜力大:15个推广员带来50+订单,分销模式可行,可加大推广力度。
专家咨询需求旺盛:100+咨询,95%满意度,建议增加专家数量。
优化建议
提升识别准确率:当前95%,目标98%,需持续优化模型。
扩大供应商规模:当前30家,目标100家,丰富商品品类。
加强用户留存:当前留存率72%,目标80%,优化用户体验。
推广农产品销售:当前销售额较低,需加强营销和推广。
数据报表
日报数据(示例)
| 日期 | 新增用户 | 识别次数 | 订单数 | 销售额 |
|---|---|---|---|---|
| 2026-03-20 | 2 | 10 | 8 | 2400元 |
| 2026-03-21 | 1 | 8 | 6 | 1800元 |
| 2026-03-22 | 3 | 12 | 10 | 3000元 |
周报数据(示例)
| 周次 | 新增用户 | 活跃用户 | 订单数 | 销售额 |
|---|---|---|---|---|
| 第11周 | 10 | 35 | 45 | 1.2万 |
| 第12周 | 12 | 38 | 50 | 1.5万 |